Жалоба: Сообщение в теме 'ПО - AZORult стиллер + HVNC Bot, stealer - Мощный стиллер паролей, CC и криптовалют'

  • Автор темы brainfuck
  • Дата начала
  • Просмотров 2164 Просмотров

brainfuck

USA BA-LOGS-CC-Заливы и Обнал
4
0
14 Сен 2019
Сообщение в теме 'ПО - AZORult стиллер + HVNC Bot, stealer - Мощный стиллер паролей, CC и криптовалют'. Жалобу на содержимое пользователя Bfox отправил(а) brainfuck. Причина жалобы:
scam пруфы есть если из надо, а не то просто загугли его телегу

Содержимое сообщения:
AZORult3 - Passwords, cookies, CC, cryptowallets, files, etc stealer, clipper
Многофункциональный, простой в обращении стиллер + клиппер + формграббер в одном флаконе.
Мощный написанный с нуля HVNC Bot полностью интегрирован в стиллер без зависимостей.

Функционал:
• Google Chrome
• Mozilla Firefox
• Maxthon
• Internet Explorer
• Microsoft Edge
• YandexBrowser
• Opera
• InternetMailRu
• ComodoDragon
• Amigo
• Bromium
• Chromium
• 360Browser
• Nichrome
• RockMelt
• Vivaldi
• GoBrowser
• Sputnik
• Kometa
• Uran
• QIPSurf
• Epic
• Brave
• CocCoc
• CentBrowser
• 7Star
• ElementsBrowser
• TorBro
• Suhba
• SaferBrowser
• Mustang
• Superbird
• Chedot
• Torch
• Waterfox
• Cyberfox
• Comodo IceDragon
• PaleMoon

(Cookies в формате Netscape, в админке имеется конвертер в JSON)

Стиллер сохраненных паролей из:
Почтовые клиенты
• Outlook
• Thunderbird
FTP клиенты
• Filezilla
• WinSCP
IM-клиенты
• Pidgin
• PSI
• PSI Plus

Стиллер криптокошельков:
Anoncoin, Armory, BBQcoin, Bitcoin Core, Bytecoin, Craftcoin, DashCoin, Devcoin, Digitalcoin, Electrum, Fastcoin, Feathercoin, Florincoin, Franko, Freicoin, GoldCoin, I0coin, Infinitecoin, Ixcoin, Junkcoin, Litecoin, Luckycoin, Megacoin, Mincoin, Monero, MultiBit, Namecoin, NovaCoin, Phoenixcoin, PPCoin, Primecoin, ProtoShares, Quarkcoin, Tagcoin, Terracoin, Worldcoin, Yacoin, Zetacoin

Подмена кошельков при копировании(клиппер):
  • Bitcoin
  • Bitcoin Cash
  • Ethereum
  • DigitalCash
  • ZCash
  • Monero
  • Litecoin
  • Ethereum
  • Classic
  • Dogecoin

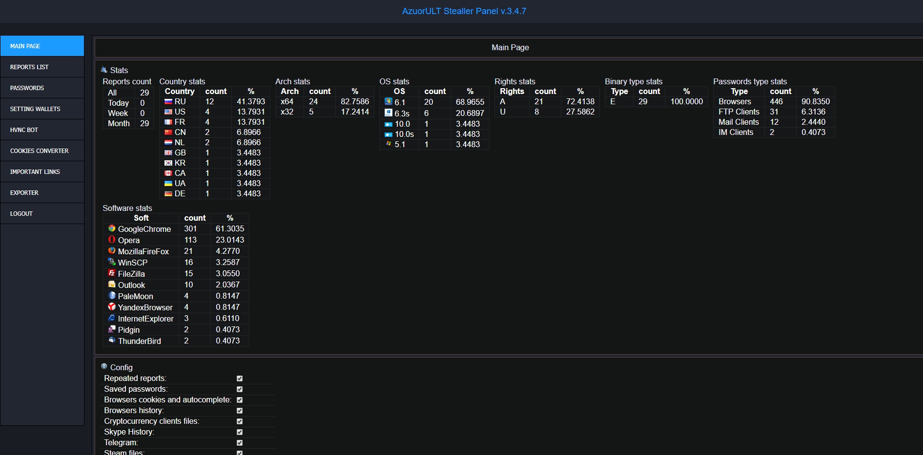
Посмотреть вложение 6117

HVNC Bot Модуль:

Посмотреть вложение 6118
+
Посмотреть вложение 6119

Стиллер переписки из Skype
Стиллер куки-файлов Telegram, по которомы можно попасть на аккаунт
Стиллер файлов клиента Steam (ssfn+vdf)
Возможность сделать снимок экрана в процессе работы стиллера (screenshot)

Мощный граббер файлов:

- Возможность указывать стартовые каталоги для поиска
- Фильтр по маске имени файла
- Фильтр по размеру файла
- Обработка подпапок
- Обработка ярлыков
- Исключения

Сбор системной информации:
- Список установленных программ и их версий
- Древовидный список запущенных процессов
- Информация о процессоре, видеокарте, ОЗУ, разрешении экрана, раскладках клавиатуры, таймзоне, имя пользователя, компьютера, версия ОС

Встроенный лоадер:
- После отправки отчета может скачать и запустить указанный файл

Нужный функционал включается/выключается в админке

Админка
- Устанавливается на ваш хостинг
- Имеет различные фильтры в списке отчетов и паролей.
- Возможность скачать отчет с машины, который представляет из себя zip-архив с данным

Дополнительные функции
- Стиллер умеет перезапускаться от имени юзера, если запущен от имени системы
- Самоудаление после отправки отчета (включается в админке)
- Поддержка .bit доменов
- Возможна сборка в dll

Не имеет зависимостей, exe билд легко поддается крипту.


Размер .exe: ~120кб (со сжатием UPX~43кб)

Цена: 200$
  • Доработка стиллера под ваши нужды(идеи) от 500$
Связь(jabber): crydbrox@sj.ms
Telegram: @bfox_stealler

Я помогаю с установкой и настройкой если вы да же не когда не пользовались стиллером я вам объясню.
Так же есть группа в телеграм где закреплены интересные схемы со стиллером и более 500 клиентов кто покупал софт, которые общаются между собой и делятся информацией.


Проверки и отзывы:
https://xaknet.org/forum/threads/744/
https://xakep.trade/threads/582/
https://codew.ru/threads/1746/


Buy Stiller AzorULT, Купить стиллер Азорульт, Стиллер азор, официальная продажа azorult, official sale of azorult stealler